SchemaLens connects to Postgres or reads migration SQL, then publishes a calm, browsable schema workspace with relationships, metadata, and freshness visible in the same view.
Published workspace
Real SchemaLens workspace

SchemaLens is not a diagram toy. It is a hosted workspace for reading, publishing, and operating on real Postgres schema context.
Connect a live Postgres database or import SQL migrations, then open the same published reference your team will actually use.
Published timestamps, reruns, and source context keep teams honest about whether they are reading a current schema or an old snapshot.
Hosted workspaces, member access, and Stripe-backed plans keep solo and team workflows inside one product instead of scattered docs and screenshots.
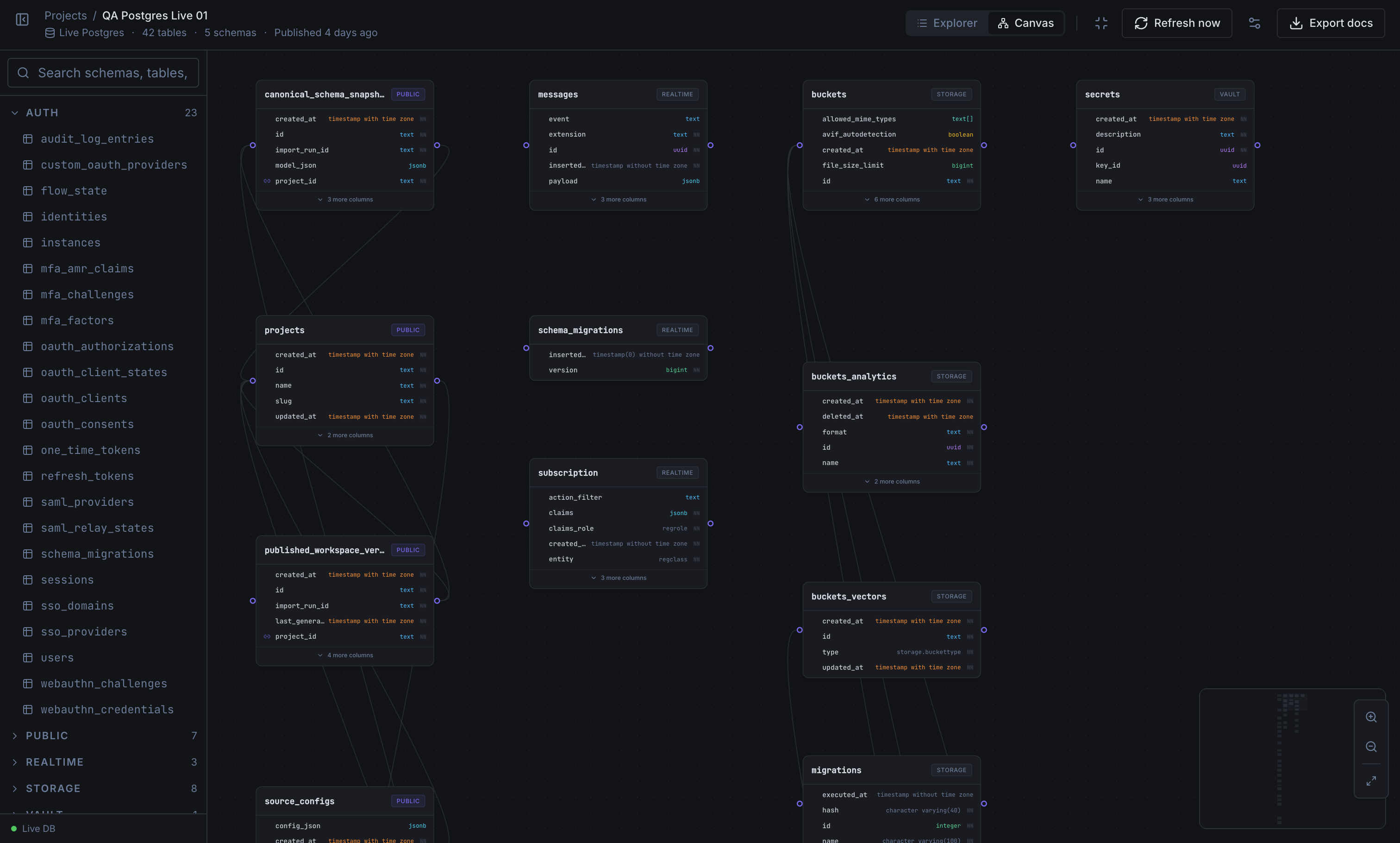
The schema detail workspace keeps the table canvas, field metadata, and relationship context visible at the same time, so you can answer real implementation questions without tab-hopping.
Inspect structure
Schema detail workspace

The dashboard gives teams a clean operating view across hosted projects, recent schema work, and workspace health. It keeps ownership, visibility, and next actions obvious without hiding the product behind setup screens.
Operate the workspace
Workspace dashboard

SchemaLens now includes the product surfaces teams expect around the core workspace: hosted projects, billing, collaboration, documentation, and support. The goal is simple: make the schema reference trustworthy enough to rely on during real engineering decisions.
Start from a live Postgres connection, a migration import, or GitHub-backed SQL on Team.
SchemaLens prefers truthful empty, stale, and failure states over pretending a schema is current when it is not.
Workspace switching, invites, billing, support, and published schema views now behave like product surfaces, not placeholders.
Start on Free, move to Pro when you need private hosted workspaces, and use Team when collaboration and Git-backed publishing need to stay in the same product.